Sommerprosjekt'23
Juni, Ivar og Magnus 08.08.23

Progit har også i år gjennomført et sommerprosjekt bestående av tre sommerstudenter. ☀️ Det er oss som gliser på bildet over. Til venstre sitter Stavanger-gutten Magnus i sine ildrøde tøfler. Han er (utrolig nok) eldstemann i gjengen, og den eneste kaffedrikkeren. ☕️ I midten finner du Porsgrunns store sønn Ivar, som sverger til VIM og hater alt annet enn klassisk CSS. 🤓 Helt til høyre har vi den lokale blidfisen Juni. Hennes foretrukne språk er C, men hvis du snakker til henne viser det seg at hun er veldig hyggelig på norsk også! 💾 Vi går alle sammen i 3. klasse på datateknologi ved NTNU.
Prosjektet
Allerede i november ble vi invitert til Oslo og til Progits kontorer. Her hadde vi en workshop hvor vi diskuterte hvordan vi ønsket at rammene for prosjektet skulle være.📝 Det var bred enighet om at vi ville jobbe med teknologi vi ikke har vært borti så mye før, og at vi ville lage noe som faktisk skaper verdi for kunden.📈
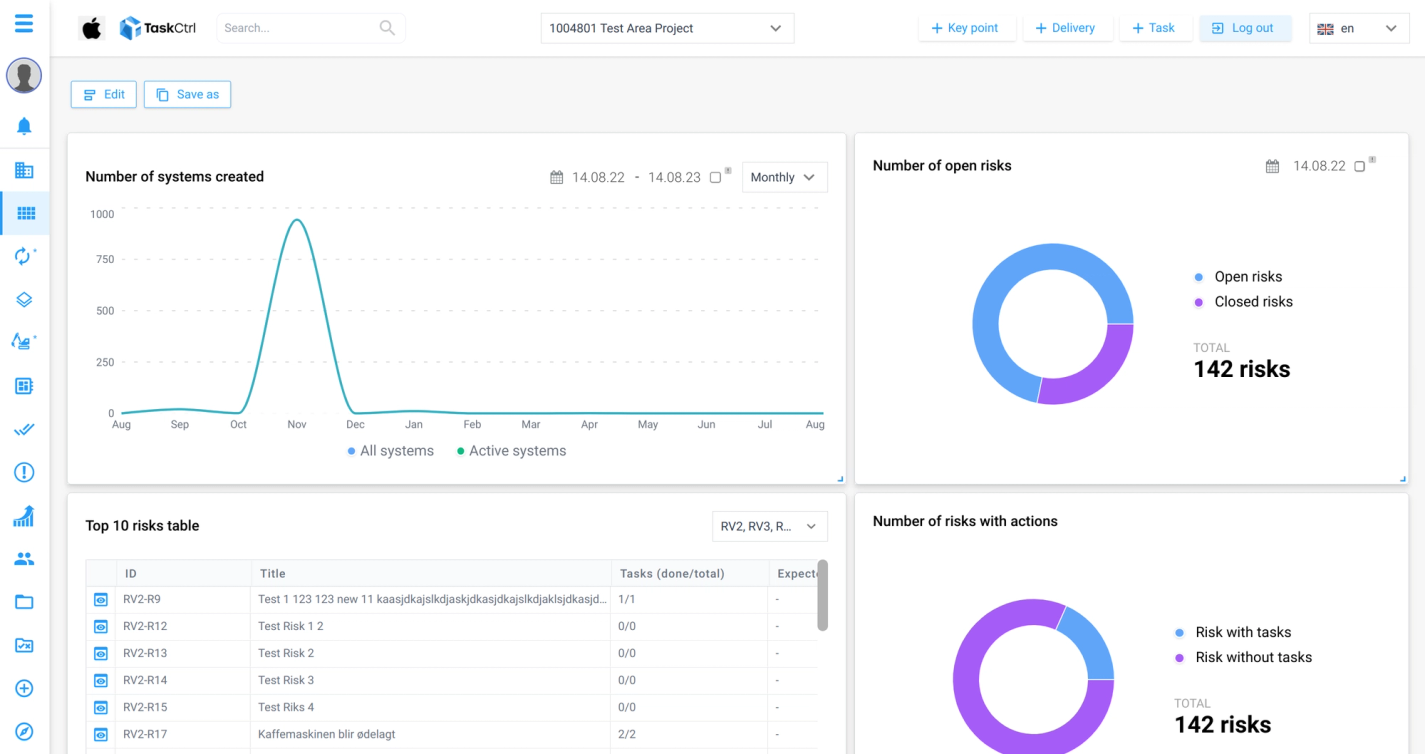
Med disse kravspesifikasjonene i bunn ble årets sommerprosjekt for TaskCtrl, og vi trer med det inn i den etter hvert lange rekken av Progitere som har bidratt til TaskCtrl-kodebasen. 💪 Vårt oppdrag var å lage grunnlaget for et nytt dashboard, med tilhørende nytt API. Dashboardet skulle vise nøkkeltall fra alle prosjektets moduler, og det skulle være mulig for brukere å velge selv hvilke nøkkeltall de vil vise. Den ferdige løsningen kan sees i bildet under.

Prosjektets omfang gjorde at vi ble nødt til å sette oss inn i store deler av den eksisterende koden før vi kunne sette i gang. 📚 Det har imidlertid vært veldig givende, og gitt oss en real innføring i det Ole Andreas trakk fram som en konsulents viktigste egenskap: forstå kundens behov. Med god og jevnlig oppfølging fra både produkteiere og Progit-ansatte, er vi godt fornøyde med hvordan sommerens arbeid har skridd fram.🛷 Den ene uka var vi til og med så heldige at vi fikk med Ole Jørgen som heltids sommerstudent! Det var godt å se at selv for for en tung senior tar det tid å sette seg i et prosjekt før man kan være skikkelig produktiv. 🥵
API-et vårt ble skrevet med Kotlin og Spring Boot. Siden det skulle koble seg opp mot den eksisterende databasen til TaskCtrl benyttet vi oss av MySQL som database-tjeneste. Frontenden vår er skrevet i React og TypeScript, og er en god blanding av vår egen kode og allerede eksisterende kode. I tillegg har vi vært borti Docker og Kubernetes, så det har vært en lærerik sommer!
Sosialt
Vi ble som nevnt invitert ned til Oslo i november, delvis for å ha den nevnte workshopen, og delvis for å bli kjent og spise en bedre middag på Dinner. 🍱 Mellom da og fram til sommeren starta rakk vi å ha en hyttetur til Hafjell (der Juni nesten måtte amputere foten🚑) og to samlinger i Trondheim. Vi har med andre ord blitt tatt vare på lenge før vi startet i jobben! 🙌🏼 🤝
Selv om det har vært sommerferie, har Progit vært veldig flinke til å holde oss aktiviserte utenfor arbeidstid.😅 Hver onsdag har det vært faglig input fra konsulenter (alt fra how-to-konsulent ved Ole Andreas, til hvordan publisere en NPM-pakke ved Jesper), med påfølgende sosialt opplegg. Det sosiale har variert fra hyttetur og mountain bike på Hafjell til badstu på Oslofjorden 🚵♀️ 🏊♀️. Alt sosialt har selvsagt blitt ledsaget av god mat, så vi har ofte nærmere trillet enn gått hjem etter disse eventene. 🥳
I tradisjonen tro har også vi fått arrangere vår egen onsdag med sosialt og faglig. For et knippe Progitere holdt vi en presentasjon om søvn (Ivar 🛌), litteratur (Magnus 📚) og fotografering (Juni 📸). Deretter spiste vi indisk på Der Pepper’n gror, før vi dro på quiz på London Pub. Her kjempet vi hardt og godt, men måtte etter noen feiltakelser fra quizmaster si oss fornøyde med en tredjeplass. 🥉

Takk for oss!
Alt i alt vil vi takke for den gode mottakelsen vi har fått hos Progit i sommer. 🧸 Vi har blitt vist konsulentverdenen fra dens beste side, og blitt godt kjent med mange av Progits glade ansikter. Innimellom all bordtennis 🏓, mat 🌯 og sosiale innslag 🎲 har vi til og med fått lære masse om jobben som utvikler 👩💻, så sommeren kunne ikke blitt stort bedre.
Vi sees! ❤️
Magnus, Ivar og Juni